セガサミーホールディングスがサムライズからアップダイナミクスを採用 グループ機能集約に伴い、アプリケーション性能管理を導入
[19/05/22]
提供元:DreamNews
提供元:DreamNews
株式会社サムライズ(本社:東京都品川区、代表取締役社長:谷 利太郎、以下 サムライズ)は、遊技機事業、エンタテインメントコンテンツ事業、リゾート事業を展開するセガサミーホールディングス株式会社(本社:東京都品川区、代表取締役社長グループCOO:里見治紀 以下、セガサミー)が、本社機能集約に伴い、システムの安定稼働を目的としてアプリケーション性能管理ツール「アップダイナミクス」を採用したことを2019年5月22日に発表いたします。
【画像 https://www.dreamnews.jp/?action_Image=1&p=0000194785&id=bodyimage1】
■アプリケーション性能管理ツール導入の経緯
セガサミーでは、2018年8月より効率的なグループ経営と、人材交流の活性化による事業間の連携強化やシナジー創出を目的に、これまで東京都内に点在していたグループ会社20社を一拠点に移転、会社の本社機能を集約しました。
それに伴い、本社機能の集約以前から株式会社セガホールディングスで利用していたシステム基盤であるintra-martの電子ワークフローシステムの利用をグループ全体に拡張し、利用者が急増したことで、システムへの負荷の増大が懸念されました。
これまでも、システム負荷増大等による問題発生時には、サーバリソースを中心としたシステム監視や、OS、アプリケーションなどのログ解析による調査で対処してきましたが、時間と手間が掛かかることが課題となっていました。
今回の利用者増加にともない、障害対応をはじめ、システム管理工数の増大への対策を検討していた折に、サムライズからアプリケーション管理ツールの提案を受け、アプリケーション管理ツールの導入に向けた検討を開始しました。
■システムの稼働状況を見える化し管理体制を強化
サムライズの協力のもと、アプリケーション管理ツールのPOV※1を実施した結果、システム全体の稼働状況の可視化や障害発生時の問題箇所の特定が容易であること等から、アップダイナミクスの導入を決めました。
アップダイナミクスの導入でシステムの稼働状況を見える化し、管理体制を強化できたことで、より安定したサービスをグループ全体に提供できるようになりました。グループ再編の目的の1つであった効率的なグループ経営の実現に向けて、ITシステムの安定稼働によるユーザーの生産性向上と運用管理面での業務改革を目指していきます。
※1
POV(Proof Of Value)
製品や技術、仕組みなどの導入時に、それらが企業の業務や事業に価値があるかどうかを検証すること。
■アップダイナミクス(AppDynamics)について
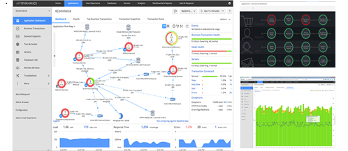
アップダイナミクスはシスコシステムズ合同会社(※1)が提供する、アプリケーション全体のパフォーマンス管理システムです。システム全体の稼働状況の可視化と管理、障害発生時の問題箇所の特定に必要な機能を備え、SaaSモデルであれば、アプリケーションにエージェントをインストールするだけで、監視対象を設定することなく、すぐに本番環境のモニタリングを開始できます。トランザクション毎の処理時間の可視化や、ドリルダウンによる問題箇所の特定などが簡単に行えることで、アプリケーションのパフォーマンス対応に必要な人的工数を大幅に削減できます。
※1)サムライズはアップダイナミクスの販売代理店です。
■シスコからのエンドースメント
このたび、セガサミーホールディングス株式会社様における 戦略的な拠点集約化に伴い、業務の円滑化とシステム管理負荷軽減のためのアプリケーション管理ツールとしてアップダイナミクスをご選定頂いたことを心より喜ばしく思います。
今後ますます伸びゆくお客様のビジネスに合わせて、拡大していくシステム基盤と多くのユーザーの生産性を支えるアプリケーション双方の性能を常にモニタリングし、平常時からの変化を予兆として捉えることにより、単にアプリケーション管理の効率化にとどまらず、 効率的なグループ経営とさらなるシナジー創出を期待しています。
シスコシステムズ合同会社 アップダイナミクス事業 カントリーマネージャー 内田 雅彦
■セガサミーホールディングス株式会社について
セガサミーホールディングスは、デジタルゲーム、アミューズメントマシン、玩具の開発・販売、アニメーション制作、パチンコ・パチスロの開発・販売、およびリゾート施設開発等、幅広い事業を手掛ける日本の総合エンタテインメント企業グループです。アーケードゲームや家庭用ゲームで広く知られるセガグループなど70社を超えるグループ企業を傘下に持ち、日本のみならずアジア、ヨーロッパ、北米においても存在感のあるエンタテインメント企業として独自の地位を確立しています。
本社所在地:東京都品川区西品川1丁目1番1号 住友不動産大崎ガーデンタワー
URL:https://www.segasammy.co.jp
■株式会社サムライズについて
サムライズは、前身である株式会社アイ・ティ・フロンティア(現 日本タタ・コンサルタンシー・サービシズ株式会社)のソフトウェア事業部であった2002年以来、アプリケーション性能管理ツールの導入コンサルティングから活用支援、保守サービスなどを通じて、お客様のアプリケーションパフォーマンスに関する課題解決をご支援しております。そして、常にお客さまの視点に立ち、投資に見合う情報化・効率化を実現する「革新的な技術やサービス」を提案することで、お客さまに課題解決の為の簡易かつ最適なサービスとソリューションを提供する「ソフトウェアとサービスのマーケティング・プラットフォーム企業」を目指しております。
本社所在地: 東京都品川区大崎1-6-4 新大崎勧業ビル10F
URL:https://www.samuraiz.co.jp
■プレスリリース掲載ページ
https://www.samuraiz.co.jp/news/appdynamics_19_1.html?dn190522
■アップダイナミクス製品ページ
https://www.samuraiz.co.jp/appdynamics/index.html?dn190522
■製品・サービス関するお問い合わせ
株式会社サムライズ ビジネスアナリティクスグループ APMセールス担当
電話:03-5436-2045
*本文に記載のある製品名、会社名、サービス名は各社の登録商標または商標です。
*プレスリリースに記載された製品の仕様、サービス内容などは発表日現在のものです。その後予告なしに変更されることがあります。
あらかじめご了承ください。
配信元企業:株式会社サムライズ
プレスリリース詳細へ
ドリームニューストップへ
【画像 https://www.dreamnews.jp/?action_Image=1&p=0000194785&id=bodyimage1】
■アプリケーション性能管理ツール導入の経緯
セガサミーでは、2018年8月より効率的なグループ経営と、人材交流の活性化による事業間の連携強化やシナジー創出を目的に、これまで東京都内に点在していたグループ会社20社を一拠点に移転、会社の本社機能を集約しました。
それに伴い、本社機能の集約以前から株式会社セガホールディングスで利用していたシステム基盤であるintra-martの電子ワークフローシステムの利用をグループ全体に拡張し、利用者が急増したことで、システムへの負荷の増大が懸念されました。
これまでも、システム負荷増大等による問題発生時には、サーバリソースを中心としたシステム監視や、OS、アプリケーションなどのログ解析による調査で対処してきましたが、時間と手間が掛かかることが課題となっていました。
今回の利用者増加にともない、障害対応をはじめ、システム管理工数の増大への対策を検討していた折に、サムライズからアプリケーション管理ツールの提案を受け、アプリケーション管理ツールの導入に向けた検討を開始しました。
■システムの稼働状況を見える化し管理体制を強化
サムライズの協力のもと、アプリケーション管理ツールのPOV※1を実施した結果、システム全体の稼働状況の可視化や障害発生時の問題箇所の特定が容易であること等から、アップダイナミクスの導入を決めました。
アップダイナミクスの導入でシステムの稼働状況を見える化し、管理体制を強化できたことで、より安定したサービスをグループ全体に提供できるようになりました。グループ再編の目的の1つであった効率的なグループ経営の実現に向けて、ITシステムの安定稼働によるユーザーの生産性向上と運用管理面での業務改革を目指していきます。
※1
POV(Proof Of Value)
製品や技術、仕組みなどの導入時に、それらが企業の業務や事業に価値があるかどうかを検証すること。
■アップダイナミクス(AppDynamics)について
アップダイナミクスはシスコシステムズ合同会社(※1)が提供する、アプリケーション全体のパフォーマンス管理システムです。システム全体の稼働状況の可視化と管理、障害発生時の問題箇所の特定に必要な機能を備え、SaaSモデルであれば、アプリケーションにエージェントをインストールするだけで、監視対象を設定することなく、すぐに本番環境のモニタリングを開始できます。トランザクション毎の処理時間の可視化や、ドリルダウンによる問題箇所の特定などが簡単に行えることで、アプリケーションのパフォーマンス対応に必要な人的工数を大幅に削減できます。
※1)サムライズはアップダイナミクスの販売代理店です。
■シスコからのエンドースメント
このたび、セガサミーホールディングス株式会社様における 戦略的な拠点集約化に伴い、業務の円滑化とシステム管理負荷軽減のためのアプリケーション管理ツールとしてアップダイナミクスをご選定頂いたことを心より喜ばしく思います。
今後ますます伸びゆくお客様のビジネスに合わせて、拡大していくシステム基盤と多くのユーザーの生産性を支えるアプリケーション双方の性能を常にモニタリングし、平常時からの変化を予兆として捉えることにより、単にアプリケーション管理の効率化にとどまらず、 効率的なグループ経営とさらなるシナジー創出を期待しています。
シスコシステムズ合同会社 アップダイナミクス事業 カントリーマネージャー 内田 雅彦
■セガサミーホールディングス株式会社について
セガサミーホールディングスは、デジタルゲーム、アミューズメントマシン、玩具の開発・販売、アニメーション制作、パチンコ・パチスロの開発・販売、およびリゾート施設開発等、幅広い事業を手掛ける日本の総合エンタテインメント企業グループです。アーケードゲームや家庭用ゲームで広く知られるセガグループなど70社を超えるグループ企業を傘下に持ち、日本のみならずアジア、ヨーロッパ、北米においても存在感のあるエンタテインメント企業として独自の地位を確立しています。
本社所在地:東京都品川区西品川1丁目1番1号 住友不動産大崎ガーデンタワー
URL:https://www.segasammy.co.jp
■株式会社サムライズについて
サムライズは、前身である株式会社アイ・ティ・フロンティア(現 日本タタ・コンサルタンシー・サービシズ株式会社)のソフトウェア事業部であった2002年以来、アプリケーション性能管理ツールの導入コンサルティングから活用支援、保守サービスなどを通じて、お客様のアプリケーションパフォーマンスに関する課題解決をご支援しております。そして、常にお客さまの視点に立ち、投資に見合う情報化・効率化を実現する「革新的な技術やサービス」を提案することで、お客さまに課題解決の為の簡易かつ最適なサービスとソリューションを提供する「ソフトウェアとサービスのマーケティング・プラットフォーム企業」を目指しております。
本社所在地: 東京都品川区大崎1-6-4 新大崎勧業ビル10F
URL:https://www.samuraiz.co.jp
■プレスリリース掲載ページ
https://www.samuraiz.co.jp/news/appdynamics_19_1.html?dn190522
■アップダイナミクス製品ページ
https://www.samuraiz.co.jp/appdynamics/index.html?dn190522
■製品・サービス関するお問い合わせ
株式会社サムライズ ビジネスアナリティクスグループ APMセールス担当
電話:03-5436-2045
*本文に記載のある製品名、会社名、サービス名は各社の登録商標または商標です。
*プレスリリースに記載された製品の仕様、サービス内容などは発表日現在のものです。その後予告なしに変更されることがあります。
あらかじめご了承ください。
配信元企業:株式会社サムライズ
プレスリリース詳細へ
ドリームニューストップへ










SEO関連




