VoCから課題解決のヒントを見つけるダッシュボードサービス 「アイタスクラウド」をバージョンアップ
[22/07/26]
提供元:PRTIMES
提供元:PRTIMES
VoCの利活用をより精密に、より高速に
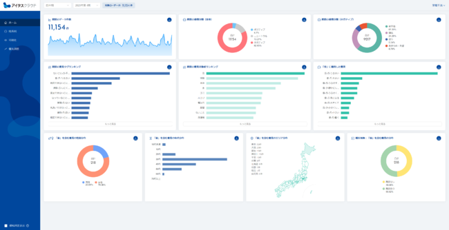
株式会社 Insight Tech(本社:東京都新宿区、代表取締役社長:伊藤友博)は、各企業のお客さまやユーザーから寄せられる意見:VOC(Voice of Customer)のテキストデータから課題解決のヒントを見つけるダッシュボードサービス「アイタスクラウド」をバージョンアップ致しました。
ご利用いただいているユーザー企業の皆様から多く頂戴したご意見を踏まえたアップ―デートとなります。今後も、「声が届く世の中を創る」の実現に向け、「アイタスクラウド」の機能強化を継続して参ります。
[画像1: https://prtimes.jp/i/83450/49/resize/d83450-49-dc316907d4cacca6f090-6.png ]
分析結果のダウンロード機能追加
これまでアイタスクラウドご導入頂いているユーザー企業様より、「問合せログやアンケートFAを分析した結果を二次分析へ活用又は社内報告資料に落とし込むためにダウンロードしたい」というご要望を多くいただいておりました。そのご要望にお応えする形で、感情分類結果の内訳、抽出されたフレーズ及び話題のランキング等をCSV形式でダウンロードいただけるようにバージョンアップ致しました。従来よりもさらにVoC(顧客の声)を定量把握しやすく且つ打ち手の検討に活用いただきやすくなりました。アイタスクラウドを通じて今まで以上に業務改善・サービス改善等の取組み加速に貢献します。
[画像2: https://prtimes.jp/i/83450/49/resize/d83450-49-8f337e545f02fcf93ac8-7.png ]
検索キーワードを含むクラスタのハイライト表示機能追加
クラスタ(類似する意見のまとまり)を意見の量(横軸)と意見の質(縦軸)で評価する「優先課題図」にて、ユーザーが検索したキーワードを含むクラスタが図上のどの位置にプロットされているかハイライト表示する機能を追加しました。これにより、課題の取りこぼし防止はもちろん、任意の業務テーマを軸とした仮説構築・課題発見を迅速に行っていただくことができるようになります。課題仮説設定や打ち手検討までの時間を大幅に短縮できます。
[画像3: https://prtimes.jp/i/83450/49/resize/d83450-49-11f57d85d109f3cecf5c-8.png ]
アイタスクラウド概要
「アイタスクラウド」は最先端の自然言語処理技術を用いた文章解析AI「アイタス」をエンジンとするデータ解析ダッシュボードであり、VOCを可視化するだけでなく、独自のフレームワークにより優先課題を明らかにすることで課題解決のヒントを見つけ、打ち手に繋げることができる業務支援ツールです。
当社はビジョンとして掲げる「声が届く世の中を創る」の実現に向け、「アイタスクラウド」を通じて生活者の声に隠れた課題を浮き彫りにし、ビジネス強化や豊かな社会の実現に貢献してまいります。
■「アイタスクラウド」サービスサイト
https://itas-cloud.com/
[画像4: https://prtimes.jp/i/83450/49/resize/d83450-49-5f8398443a8f89d4beb4-9.png ]
■会社概要
商号:株式会社Insight Tech(http://insight-tech.co.jp)
設立:2012年6月19日
所在地:〒163-1333 東京都新宿区西新宿6-5-1 新宿アイランドタワー
事業内容:
マーケティング調査やレポート作成
自然言語処理・機械学習などの人工知能を利用したデータ解析受託
企業プロモーションやブランディングサポート
不満買取センターの運営
株式会社 Insight Tech(本社:東京都新宿区、代表取締役社長:伊藤友博)は、各企業のお客さまやユーザーから寄せられる意見:VOC(Voice of Customer)のテキストデータから課題解決のヒントを見つけるダッシュボードサービス「アイタスクラウド」をバージョンアップ致しました。
ご利用いただいているユーザー企業の皆様から多く頂戴したご意見を踏まえたアップ―デートとなります。今後も、「声が届く世の中を創る」の実現に向け、「アイタスクラウド」の機能強化を継続して参ります。
[画像1: https://prtimes.jp/i/83450/49/resize/d83450-49-dc316907d4cacca6f090-6.png ]
分析結果のダウンロード機能追加
これまでアイタスクラウドご導入頂いているユーザー企業様より、「問合せログやアンケートFAを分析した結果を二次分析へ活用又は社内報告資料に落とし込むためにダウンロードしたい」というご要望を多くいただいておりました。そのご要望にお応えする形で、感情分類結果の内訳、抽出されたフレーズ及び話題のランキング等をCSV形式でダウンロードいただけるようにバージョンアップ致しました。従来よりもさらにVoC(顧客の声)を定量把握しやすく且つ打ち手の検討に活用いただきやすくなりました。アイタスクラウドを通じて今まで以上に業務改善・サービス改善等の取組み加速に貢献します。
[画像2: https://prtimes.jp/i/83450/49/resize/d83450-49-8f337e545f02fcf93ac8-7.png ]
検索キーワードを含むクラスタのハイライト表示機能追加
クラスタ(類似する意見のまとまり)を意見の量(横軸)と意見の質(縦軸)で評価する「優先課題図」にて、ユーザーが検索したキーワードを含むクラスタが図上のどの位置にプロットされているかハイライト表示する機能を追加しました。これにより、課題の取りこぼし防止はもちろん、任意の業務テーマを軸とした仮説構築・課題発見を迅速に行っていただくことができるようになります。課題仮説設定や打ち手検討までの時間を大幅に短縮できます。
[画像3: https://prtimes.jp/i/83450/49/resize/d83450-49-11f57d85d109f3cecf5c-8.png ]
アイタスクラウド概要
「アイタスクラウド」は最先端の自然言語処理技術を用いた文章解析AI「アイタス」をエンジンとするデータ解析ダッシュボードであり、VOCを可視化するだけでなく、独自のフレームワークにより優先課題を明らかにすることで課題解決のヒントを見つけ、打ち手に繋げることができる業務支援ツールです。
当社はビジョンとして掲げる「声が届く世の中を創る」の実現に向け、「アイタスクラウド」を通じて生活者の声に隠れた課題を浮き彫りにし、ビジネス強化や豊かな社会の実現に貢献してまいります。
■「アイタスクラウド」サービスサイト
https://itas-cloud.com/
[画像4: https://prtimes.jp/i/83450/49/resize/d83450-49-5f8398443a8f89d4beb4-9.png ]
■会社概要
商号:株式会社Insight Tech(http://insight-tech.co.jp)
設立:2012年6月19日
所在地:〒163-1333 東京都新宿区西新宿6-5-1 新宿アイランドタワー
事業内容:
マーケティング調査やレポート作成
自然言語処理・機械学習などの人工知能を利用したデータ解析受託
企業プロモーションやブランディングサポート
不満買取センターの運営










SEO関連




